안녕하세요. MANVSCLOUD 김수현입니다.
오늘은 제가 프로모션 CBT 테스트에 참여한 네이버 클라우드의 새로운 보안 서비스인 Cloud Security Watcher에 대해 포스팅하려고 합니다.
실제로 해당 CBT 테스트에 참여하여 약 1달간 해당 서비스를 사용해보았습니다.
“CBT 테스트 중 컴플라이언스 기능 오류, 보고서 수정 요청을 했던… 나의 흔적이 남아있는 CSW 서비스가 드디어 나왔다”
Cloud Security Watcher (CSW)

Cloud Security Watcher는 자산 관리, 네트워크 및 호스트별 보안, 보안 컴플라이언스, 방화벽, 무결성 체크, 등 다양한 보안 서비스를 제공합니다.
이를 통해 클라우드 인프라에서 발생하는 다양한 보안 위협에 대해 빠르게 대응할 수 있습니다.
Cloud Security Watcher는 API와 Agent 방식으로 데이터를 분석하여 제공하며 보안 위협을 탐지하고, 이에 대응하기 위한 알림 기능을 제공합니다.
사용자는 보안 위협에 대한 대응 시간을 단축하고 보안 수준을 높일 수 있습니다.
또한, Cloud Security Watcher는 클라우드 인프라에서의 보안 이슈에 대한 보고서 및 대시보드를 제공받을 수 있어 인프라의 보안 상태를 파악하고 보안 정책을 개선하여 보안 사고를 예방할 수 있습니다.
아무리 좋은 서비스라도 비용에 대한 이야기가 빠질 수 없기때문에 주요 기능에 대한 설명을 하기 전 비용을 먼저 공개하고자 합니다.
“2월까지 한시적 무료지만 1주일도 남지 않았…”
“2023년 3월 31일까지 한시적으로 무료로 제공으로 변경되었습니다! 사용하세요!”
| 구분 | 과금 기준 | 사용량 구간 | 요금 (원/월) |
|---|---|---|---|
| 월 평균 이용 서버 수 | 1대 | 30 이하 | 1대 당 44,460원/월 |
| 월 평균 이용 서버 수 | 1대 | 30 초과 ~ 50 이하 | 1대 당 40,750원/월 |
| 월 평균 이용 서버 수 | 1대 | 50 초과 ~ 80 이하 | 1대 당 26,830원/월 |
| 월 평균 이용 서버 수 | 1대 | 80 초과 | 1대 당 19,550원/월 또는 별도 협의 |
Key Features
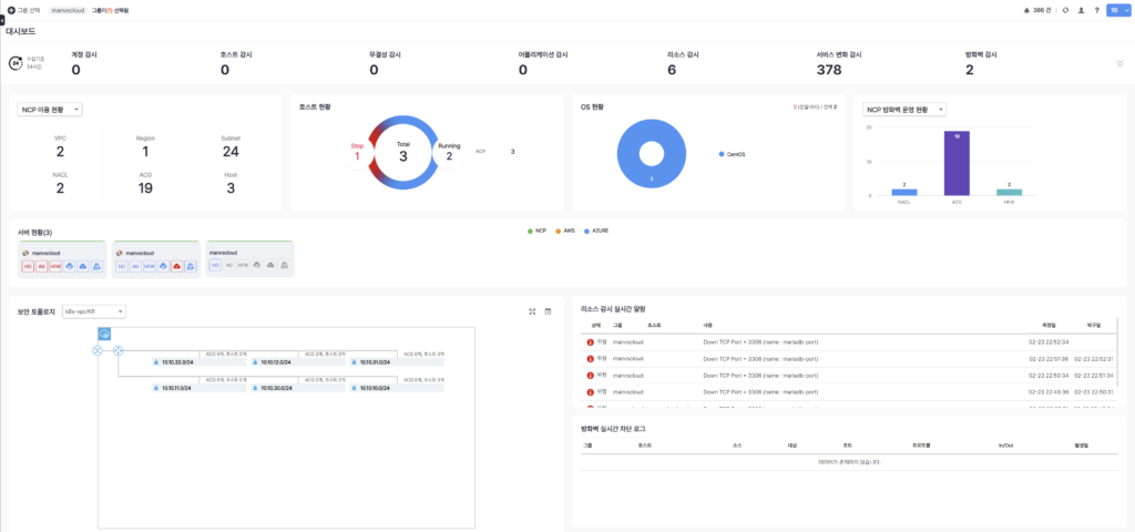
- 대시보드
: 클라우드 인프라에 대한 상태를 실시간으로 모니터링할 수 있는 중앙 집중형 대시보드입니다. 선택된 그룹에 해당하는 모든 리소스를 한 눈에 확인할 수 있습니다.

- 자산 관리
: 관리되는 인프라 자산들을 대상으로 자산 현황, 호스트별 변동 이력, 컨테이너, 애플리케이션, 스크립트 등을 관리할 수 있습니다.


- 계정 관리
: 클라우드 계정(Main, Sub Account) 뿐만 아니라 각 서버 호스트 내에 계정에 대한 변동 및 로그인 현황을 감시하고 관리할 수 있습니다.

- 컴플라이언스
: 보안 규정 및 규제에 대한 컴플라이언스 요건을 만족하기 위한 보안 서비스를 제공합니다. Best Practice, CSAP, GDPR, ISMS-P 등 기준에 맞는 항목을 선택하여 간단하게 취약점 진단을 진행할 수 있습니다. 또한 Custom한 컴플라이언스를 생성할 수 있으며 취약점에 대한 History, 예외 처리, 작업 관리 등이 가능합니다.


- 방화벽 관리
: 클라우드 인프라에서 동작하는 방화벽의 상태를 모니터링하고, 방화벽 정책 운영 현황, 차단 TOP 로그 및 이력 등을 확인할 수 있습니다. 또한 그룹별 보안 토폴로지 확인이 가능합니다.

- 무결성 감시
: 인프라에서 관리하는 자산의 무결성을 모니터링하는 기능이며 실시간 및 파일별 감시가 가능합니다.

- 상태 감시
: 연결된 계정의 인프라 리소스 상태를 감시합니다.
(호스트별 리소스, 서비스 변화, 프로세스 및 포트 감시)



- 알림
: Cloud Security Watcher (CSW) 서비스 자체에서 알림 기능을 지원합니다.
원하는 감시 목록을 선택하여 알림을 받을 수 있고 Slack과 연동도 가능합니다.



- 보고서
: PDF 파일 형태의 일간, 주간, 월간 보고서를 받을 수 있습니다.

TIP

1) NAVER Cloud에 한정된 서비스가 아닙니다.
: AWS, AZURE 계정을 연동하여 Cloud Security Watcher에서 모든 보안 관리가 가능한 멀티 클라우드 보안 형상 관리 중앙 집중식 서비스입니다.
2) 네이버 클라우드 콘솔에서 생성하는 CSW 계정은 Main 계정이므로 하나의 대표 IP만 설정해둘 수 있으며 IP 추가가 불가능합니다.
: 단, CSW 서비스 내에서 사용자를 추가하고 CSA, Admin, User의 권한을 줄 수 있으므로 해당 CSW 콘솔에서 사용자를 생성하여 역할별로 계정을 분리하여 사용할 것을 권장합니다.
3) “미안하지만 가이드만 보고 초기 세팅을 하기 어려울 수가 있어…”
: 가이드에는 기능별 설명과 세부적인 개념에 대해서는 잘 나와있지만 처음에 서비스 생성 후 CSW 콘솔에 접속해서 하위 그룹 생성, 클라우드 IAM 연동, 사용자 추가 후 그룹별 할당, 감시 대상 설정 시 어떤 방식으로 수집하면 좋은지 등 [설정] 가이드에 대한 부분은 나와있지 않습니다.
[설정]을 완료해야 나머지 기능을 사용할 수 있으므로 처음 Cloud Security Watcher를 사용할 때 ‘설정’ 부분에 대해 충분히 테스트하고 익혀둘 필요가 있습니다.
물론 설정의 난이도가 높지않아요! (이걸 A to Z 방식으로 하나하나 설명하기엔 난이도에 비해 이미지가 너무 많이 나올 것같으니 생략합니다)
어떻게 사용할까 고민하고 어떤 프로세스를 예외할까 그런 것들을 한번씩 사용해봐야 한다? 정도입니다.
Personal Comments
위 포스팅을 통해 많은 분들이 Cloud Security Watcher 서비스 사용 시 참고가 되었으면 합니다. 오랜만에 새로운 서비스가 출시되어 기쁘고 신규 서비스에 제가 요청했던 흔적이 보여 더 뿌듯한 것같습니다.
(Secret Manager도 같은 시기에 (Coming soon) 상태라서 CSW와 함께 출시될 것으로 예상했는데 함께 나오지 않아 아쉽고 어서 사용해보고 싶다는 생각이 듭니다.)
추가로 새로운 서비스 “Video player Enhancement”가 출시 예정 상태로 공개되었습니다.
최근 Media 서비스에 많은 관심을 갖고 있어 기대되는 서비스 중 하나입니다.
긴 글 읽어주셔서 감사합니다.
